[DEMONSTRAÇÃO] - Os dados podem ser resetados a qualquer momento
Feito para fabricação sob medida

Transforme o Caos da Produção
em Lucro Organizado

O único ERP feito para marcenarias, serralharias e metalúrgicas que REALMENTE entendem como sua fábrica funciona.

Do orçamento à entrega, tudo em um só lugar.

Teste Grátis • Sem Compromisso

Como Funciona?

Do orçamento à entrega, tudo integrado em 4 passos simples

1

Orçamento

Crie orçamentos profissionais em minutos com produtos e serviços

2

Pedido

Cliente aprovou? 1 clique vira pedido + contrato digital

3

Produção

Kanban visual - equipe sabe exatamente o que fazer

4

Entrega

Agenda entrega, gera comissão automática. Pronto!

Por que FabricPlus é diferente?

Não é adaptado, é feito para fabricação sob medida

Feito para fabricação sob medida

Não é adaptado, é FEITO para seu negócio. Fluxo específico de orçamento → produção → entrega.

Orçamentos no WhatsApp

Envie propostas em PDF direto no Zap do cliente. Rápido, profissional e vende muito mais.

Gerador de Contratos

Crie modelos profissionais e envie para seu cliente assinar. Simples e organizado.

Tudo integrado em 1 lugar

Orçamento vira pedido com 1 clique. Pedido gera conta a receber automaticamente. Produção atualiza estoque sozinha.

Comissões automáticas

Configurou a regra, o sistema calcula. Vendas, entregas, instalações. Sem mais planilhas.

Interface que sua equipe AMA usar

Bonito, rápido e fácil. Funciona no celular, tablet e PC. Seu marceneiro aprende em 5 minutos.

Tudo que você precisa para gerenciar sua fábrica

Módulos completos e integrados

Orçamentos

Crie propostas profissionais em minutos e converta em pedidos com 1 clique

Produção Kanban

Veja onde cada peça está em tempo real e elimine atrasos

Financeiro Completo

Contas a pagar/receber, fluxo de caixa e DRE em um só lugar

Estoque Inteligente

Alertas de estoque baixo e atualização automática nas vendas

Gestão de Obras

Acompanhe todos os projetos do orçamento à entrega

Compras

Pedidos de compra integrados com estoque e financeiro

Contratos Digitais

Gere e envie contratos para assinatura online

Relatórios

DRE, vendas, produção e análises que geram decisões

Quem usa FabricPlus?

Solução versátil para diversos setores da indústria de fabricação

Fabricação sob Medida

  • Marcenarias
  • Serralharias
  • Marmorarias/Granitarias
  • Vidraçarias
  • Móveis Planejados

Indústria de Transformação

  • Metalúrgicas
  • Esquadrias de Alumínio
  • Gráficas
  • Confecções
  • Estofados

Outros Segmentos

  • Usinagem
  • Fabricação de Estruturas
  • Automação Industrial
  • Manutenção Industrial
  • E muito mais...

Recursos que fazem a diferença

Veja em detalhes os recursos mais únicos do sistema

Kanban de Produção Visual

Kanban de Produção Visual

Arraste as tarefas conforme avança na produção. Seu time sabe exatamente o que fazer, do corte ao acabamento. Sem mais confusão.

  • Acesso direto pelo celular
  • Filtro Minhas tarefas personalizado
  • Alertas visuais de atrasos
  • Atualização em tempo real
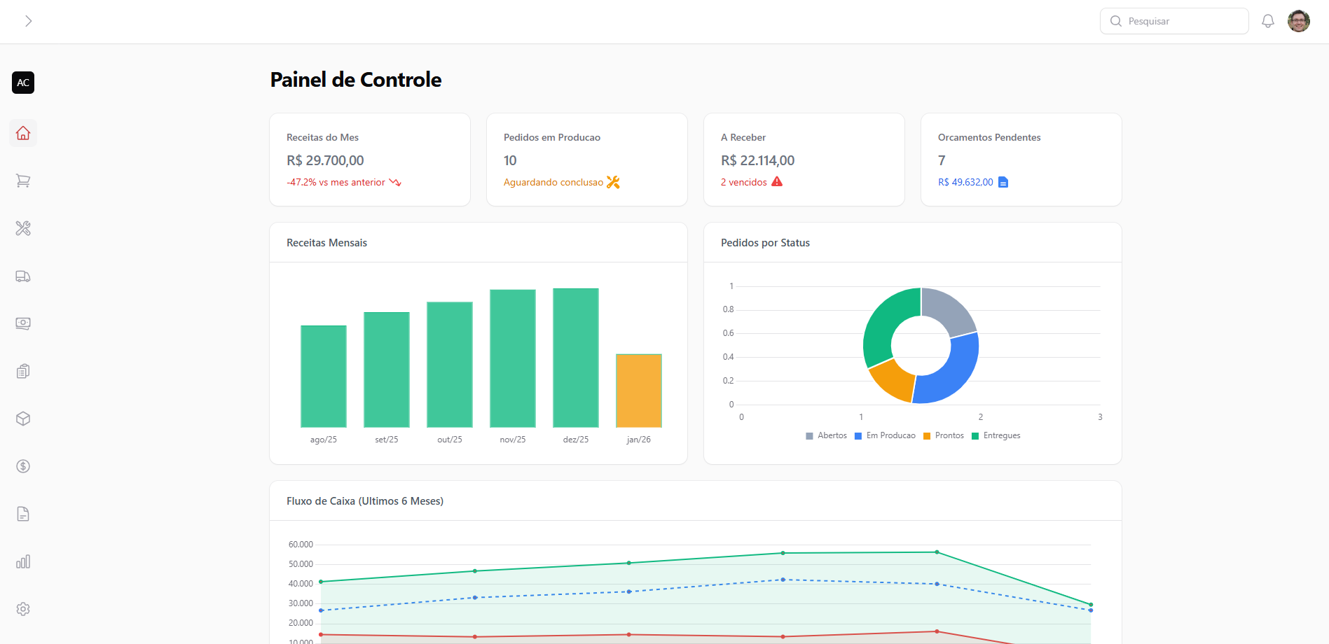
Dashboard Completo

Dashboard com Visão Completa do Negócio

Todos os números importantes em uma única tela. Faturamento, pedidos em aberto, produção, estoque e fluxo de caixa. Tome decisões rápidas com dados em tempo real.

  • Gráficos de faturamento e vendas
  • Resumo de pedidos e produção
  • Indicadores financeiros
  • Status de estoque crítico
Gestão de Pedidos

Gestão Completa de Pedidos

Do orçamento à entrega, tudo conectado. Um clique e o orçamento vira pedido, gera conta a receber e cria tarefas de produção automaticamente.

  • Orçamento vira pedido em 1 clique
  • Geração automática de contratos
  • Acompanhamento de status
  • Histórico completo por cliente
Fluxo de Caixa

Fluxo de Caixa em Tempo Real

Veja exatamente quanto dinheiro entra e sai. Projeções precisas para você tomar decisões com segurança e evitar surpresas.

  • Visão diária, semanal e mensal
  • Projeções automáticas
  • Contas a pagar e receber
  • Relatórios financeiros completos

FabricPlus vs. Alternativas

Veja por que somos a melhor escolha para fabricação sob medida

Funcionalidade Planilhas ERP Genérico FabricPlus
Fluxo específico para fabricação sob medida
Kanban de produção visual
Orçamento → Pedido integrado
Parcial
Contratos com assinatura digital
Sistema de comissões automático
Parcial
Acesso mobile para produção
Curva de aprendizado Alta Muito Alta Baixa
Preço acessível

Escolha o plano ideal para sua fábrica

Comece grátis. Cancele quando quiser. Sem letras miúdas.

Free

Comece agora gratuitamente com os recursos essenciais

Grátis
Para sempre
1 usuários
3 pedidos/mês
customers
quotes
orders

Starter

Ideal para pequenas marcenarias começando a digitalizar seus processos

R$ 50 /mês
2 usuários
10 pedidos/mês
customers
quotes
orders
kanban
Mais Popular

Professional

Para marcenarias em crescimento que precisam de mais recursos

R$ 100 /mês
5 usuários
50 pedidos/mês
customers
quotes
orders
kanban
stock
finance
reports

Enterprise

Solução completa para grandes marcenarias e indústrias

R$ 200 /mês
Usuários Ilimitados usuários
Pedidos Ilimitados pedidos/mês
customers
quotes
orders
kanban
stock
finance
reports
production
deliveries
vehicles
bank_accounts
recurring
products
purchases
suppliers
teams
commissions
contracts
integrations
whatsapp
nfe
multi_branch

Precisa de um plano personalizado para sua franquia? Fale com vendas

Perguntas Frequentes

Tire suas dúvidas sobre o sistema

Sim! É 100% responsivo. Seu marceneiro pode atualizar tarefas direto do celular, sem instalar nada. Basta acessar pelo navegador.
Não. O sistema roda 100% na nuvem. Você só precisa de internet e um navegador. Sem instalação, sem manutenção.
Pelo contrário! A interface foi feita pensando em quem está na produção. Seu time aprende em minutos, não semanas. Garantimos!
Sim! Oferecemos teste grátis completo de 14 dias. Sem cartão de crédito, sem compromisso. Teste todos os recursos.
Sim. Usamos servidores seguros com criptografia e backup automático diário. Cada empresa tem dados 100% isolados. Sua informação é sua.
Sim! As etapas de produção são personalizáveis. Funciona para qualquer fabricação sob medida: marcenaria, serralheria, metalúrgica, marmoraria, etc.
Depende do plano escolhido. Temos opções desde 3 usuários até ilimitados. Entre em contato para saber o melhor plano para você.
Oferecemos suporte via ticket dentro do sistema em horário comercial. Nossa equipe está pronta para te ajudar sempre que precisar!
Comece Agora

Pare de perder tempo e dinheiro com planilhas

Junte-se a centenas de empresas que já organizaram sua produção

14 dias grátis
Sem cartão de crédito
Cancele quando quiser